안녕하세요. 브랜드본담입니다. 2023년 계묘년 새해가 밝았습니다.
새해 초부터, 원장님들 문의로 정신없는 하루를 보내고 있습니다. 저희에게 도움받으셨던 원장님들께서 소개 주시고 또, 알음알음 연락 주시는 원장님들이 많은데요. 최근 병원을 경영하시는 원장님들의 문의가 많이 늘었습니다.
문의 오는 것이 감사하고 뿌듯한 마음도 있는 반면, 올 한 해 병원 경영으로 걱정들이 많으시구나 하고 어떻게 하면 도움드릴 수 있을지 고민이 되곤 합니다.
병원을 경영하시거나, 개원을 준비하시는 분들께 바로 도움 되는 병원 데이터 인사이트가 뭐가 있을까 고민을 하다가 모르면 손해 보는 신환(신규 환자)과 구환(기존 환자)의 적정 수에 대해 말씀드리려고 합니다.
"에이~ 신환과 구환 중요한 거야 모르는 사람이 있나요?"라고 하실 수 있는데요.
아래 설명과 사례를 보면 다르실 겁니다.
1. 신환, 구환 중 우리 병원에 부족한 환자군은 어디일까요?

진료권마다, 병원 규모마다 조금씩 달라지긴 하지만 보통 신환과 구환의 이상적인 비율은 1:3 혹은 1:4로 보곤 합니다. 병원 경영을 잘하시는 원장님들은 이미 알고 계시는 내용일텐데요.
이상적인 환자 비율을 아시는 것도 중요하지만, 오늘 말씀드리려고 하는 것은 이 비율이 아닌 병원 경영에 더 직접적인 인사이트를 줄 수 있는 병원의 신환과 구환 적정 수입니다.
"우리 병원에 부족한 환자군은 어디인지 알고 계시나요?"
"진료권과 병원 규모에 맞는 적정 신환, 구환 수는 몇 명인지요?"
위 질문에 바로 답하신 원장님이 있으시다면 오늘 귀한 시간 내어 이 글을 보실 필요 없습니다. 부족한 환자군을 알고(원인) 그에 맞는 브랜딩과 마케팅 전략(대책)을 세울 수 있다면 병원 경영에 큰 문제가 없으실 것이기 때문입니다.
위 질문에 답을 못하셨다면, 오늘 이 글을 읽으시는 것을 권해드립니다.
2. 매출이 떨어졌는데, 신환을 더 모셔와야 하지 않을까요?
아쉽게도, 진료권마다 병원 규모/진료과마다 적정 환자 수는 다르기에 데이터 분석 없이 70평 규모 한의원에 적정 신환 수는 00명, 적정 구환 수는 00명입니다. 하고 명확한 기준을 말씀드리긴 힘듭니다.
데이터 분석에 대해서는 신환과 구환의 분석이 왜 필요한지 사례를 말씀드린 후 설명드리겠습니다.
- 매출이 하락했어요. -> 신환 유치
- 매출을 더 상승시키고 싶어요. -> 신환 유치
정말 많은 원장님들이 범하시는 실수입니다. 바로 신환 유치를 만병통치약으로 생각하시는 원장님들이 많으시다는 것인데요. 적정 신환, 구환 수를 모르시면 엉뚱한 환자 타겟에 시간과 비용을 낭비할 수 있습니다. (너무도 잘 아시다시피, 상황에 따른 적절한 처방이 있을 뿐. 만병통치약은 없습니다.)
A 원장님 사례를 소개 드리겠습니다. 서울에서 병원을 2년 정도 경영하고 계셨고, 매출 하락으로 신환을 유치하기 위해 주변 기업과 제휴 등 수백만 원의 비용을 광고와 마케팅에 쏟았지만 도무지 매출이 상승하지 않아 답답한 마음에 본담을 찾아오신 사례였습니다.
"경기가 안 좋아 진료권 자체가 하락하고 있는 것일까요?"
"신규 경쟁 병원 개원 후, 수가 할인을 들어간 영향일까요?"
"아니면, 제 진료 실력이 부족해서 일까요?"
라며, 원장님의 병원 경영에 대한 고민을 말씀 주셨는데요. 그동안의 마음고생이 느껴졌습니다.

빨간 네모로 표시된 문의 당시 A 병원 환자 구성 추이 (이미지 내 데이터는 실제 A 병원 데이터를 기반으로, 이해를 돕기 위한 가공한 가상 데이터입니다.)
본담 분석팀의 병원 환자 데이터 분석으로 무엇이 문제인지 이유를 금방 알 수 있었습니다. 바로, 구환의 부족 때문이었습니다. 위 환자 분석 그래프를 보며 설명드리겠습니다.
A 병원의 총 환자를 구환(초록선 + 파란선)과 신환(노란선+빨간선)으로 분석한 것입니다. 환자 분석만으로도 다양한 인사이트를 뽑아낼 수 있지만, 오늘은 사례에 맞게 일부 구환(초록선)과 신환(노란선) 위주로 살펴보겠습니다.
위 데이터를 통해 아래 내용을 알 수 있습니다.
- 구환(초록선)이 충성 적정 수에 00명 미달 -> 구환 00명 부족, 구환을 늘려야 함
- 신환(노란선)은 동의 적정 수 이상이나, 강한 마케팅에도 불구하고 노란선(신환)은 큰 변동이 없는 상태 -> 신환 부족 X, 신환 마케팅은 비효율
'신환이 아닌 구환의 재내원을 돕는 브랜딩, 마케팅 액션을 고려해야 한다'라는 심플하고 합리적인 결론이 나옵니다.
매출 하락과 매출이 쉽게 증가하지 않는 이유는 경기가 안 좋아서, 신규 경쟁 병원 때문에, 본인 문제도 아닌 구환의 부족이라는 본담의 데이터 분석을 들으신 후 원장님 왈
"미리 알았으면 좋았을걸. 몇 개월간 헛 고생했네요.."
"개원한지 몇 년이 흘렀는데 구환이 부족하다니 상상도 못했어요."
납득 가는 데이터 근거로 문제 원인과 해결 방향을 확인한, 후련함이 묻어 나오는 대답이었습니다.

구환에 집중 이후, 구환의 확연한 증가를 확인할 수 있습니다.
추가로, 신환 유치에 힘을 쓰다 보니 진료 수가 따라 움직이는 철새 환자들도 있었고 다른 병원과 차별점을 느끼지 못해 재내원을 하지 않은 문제도 발견되었지만 데이터로 병원의 구환이 부족하다는, 문제 원인과 해결 방향을 확인한 것이 가장 중요하였습니다.
그 이후 신환 유치에 수백만 원의 마케팅 대신 구환 대상으로 진료 동의를 높이는 브랜딩과 해피콜, 문자 안내 등에 힘쓴 결과 지금은 충성 적정 수를 한참 넘어서는 구환을 기반으로 매출 상승은 물론 병원을 탄탄하게 운영하고 계십니다. (tip. 일반적으로, 구환은 신환에 비해 외부 변화에 따른 변동이 적습니다.)
본담은, 다른 병원과 구분되는 병원을 만들어 구환을 충성 환자를 만들기 위해 의료 데이터에 기반한 브랜딩을 제안 드리고 있습니다. 관심 있는 원장님들은 아래 포스팅을 살펴보시면 좋을 것 같습니다.
TIP. 지난 포스팅 보기
3. 데이터 분석이 좋은 건 알겠는데, 우리 병원 데이터를 분석하려면 어떻게 해야 하나요?
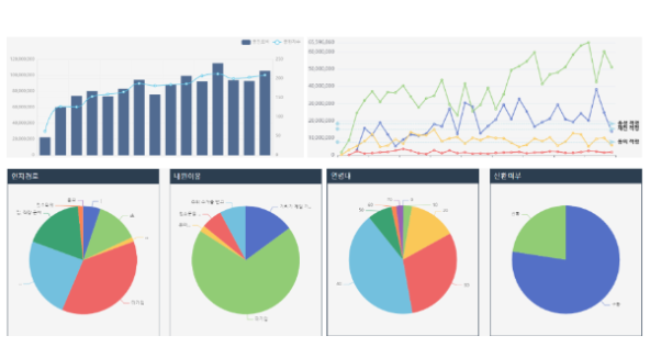
본담 데이터 분석 툴 비스킷(b's kit)에서 분석할 수 있는 수십 가지의 병원 경영 인사이트 중 일부. (이미지 내 데이터는 이해를 돕기 위한 가상의 병원 데이터 입니다.)
"데이터 분석을 하려고 하면 시스템 구축이 필요하지 않나요?"
"데이터 시스템 구축은 비용과 시간이 많이 들어가는 것 아닌가요?"
"구축한다고 해도 복잡한 데이터 분석을 제가 할 수 있을까요?"
데이터 분석 기반 구축을 어떻게 해야 하는지 막연하고 시간과 비용은 많이 들어가는 게 아닐지 궁금해하시는 원장님들이 많으실 것 같습니다. 결론부터 말씀드리자면, 본담 분석팀에서 사용하는 병원 특화 데이터 분석 툴 '비스킷(b's kit)'을 활용하면 큰 시간과 비용 안 들이고 혼자서도 우리 병원 데이터를 분석하실 수 있습니다.
엑셀 및 관련 프로그램을 사용하여 병원 데이터를 분석하는 것도 방법이지만 어렵기도 하고 무엇보다 병원을 분석하기에 용이치 않습니다. 비스킷은 병원에서 사용하는 전자차트 (의x랑, 덴x웹 등) 프로그램과 연동하여 빠르고 합리적으로 병원 데이터 분석 시스템 구축이 가능합니다. 원장님이 직접 병원 데이터를 분석하고 판단할 수 있을 정도로 사용하기에 직관적입니다.
현재, 본담 파트너 원장님에게만 제공 드리고 있는 서비스이지만 위 사례처럼 병원 경영에 도움이 되는 경우가 많아 원장님들의 요청으로 월 구독형 서비스로 준비 중이며, 최종 공개 일정을 조율하고 있습니다. (문의 남겨주시면, 도움드리도록 하겠습니다.)
올해도, 병원 개원과 경영에 도움 되는 정보를 전달드리겠습니다. 감사합니다.
보다 전문적인 의료 데이터 분석으로 병원 개원과 경영에 관심 있으신 원장님들은 아래 포스팅을 살펴보시면 좋을 것 같습니다.
TIP. 지난 포스팅 보기
안녕하세요. 브랜드본담입니다. 2023년 계묘년 새해가 밝았습니다.
새해 초부터, 원장님들 문의로 정신없는 하루를 보내고 있습니다. 저희에게 도움받으셨던 원장님들께서 소개 주시고 또, 알음알음 연락 주시는 원장님들이 많은데요. 최근 병원을 경영하시는 원장님들의 문의가 많이 늘었습니다.
문의 오는 것이 감사하고 뿌듯한 마음도 있는 반면, 올 한 해 병원 경영으로 걱정들이 많으시구나 하고 어떻게 하면 도움드릴 수 있을지 고민이 되곤 합니다.
병원을 경영하시거나, 개원을 준비하시는 분들께 바로 도움 되는 병원 데이터 인사이트가 뭐가 있을까 고민을 하다가 모르면 손해 보는 신환(신규 환자)과 구환(기존 환자)의 적정 수에 대해 말씀드리려고 합니다.
"에이~ 신환과 구환 중요한 거야 모르는 사람이 있나요?"라고 하실 수 있는데요.
아래 설명과 사례를 보면 다르실 겁니다.
1. 신환, 구환 중 우리 병원에 부족한 환자군은 어디일까요?
진료권마다, 병원 규모마다 조금씩 달라지긴 하지만 보통 신환과 구환의 이상적인 비율은 1:3 혹은 1:4로 보곤 합니다. 병원 경영을 잘하시는 원장님들은 이미 알고 계시는 내용일텐데요.
이상적인 환자 비율을 아시는 것도 중요하지만, 오늘 말씀드리려고 하는 것은 이 비율이 아닌 병원 경영에 더 직접적인 인사이트를 줄 수 있는 병원의 신환과 구환 적정 수입니다.
"우리 병원에 부족한 환자군은 어디인지 알고 계시나요?"
"진료권과 병원 규모에 맞는 적정 신환, 구환 수는 몇 명인지요?"
위 질문에 바로 답하신 원장님이 있으시다면 오늘 귀한 시간 내어 이 글을 보실 필요 없습니다. 부족한 환자군을 알고(원인) 그에 맞는 브랜딩과 마케팅 전략(대책)을 세울 수 있다면 병원 경영에 큰 문제가 없으실 것이기 때문입니다.
위 질문에 답을 못하셨다면, 오늘 이 글을 읽으시는 것을 권해드립니다.
2. 매출이 떨어졌는데, 신환을 더 모셔와야 하지 않을까요?
아쉽게도, 진료권마다 병원 규모/진료과마다 적정 환자 수는 다르기에 데이터 분석 없이 70평 규모 한의원에 적정 신환 수는 00명, 적정 구환 수는 00명입니다. 하고 명확한 기준을 말씀드리긴 힘듭니다.
데이터 분석에 대해서는 신환과 구환의 분석이 왜 필요한지 사례를 말씀드린 후 설명드리겠습니다.
정말 많은 원장님들이 범하시는 실수입니다. 바로 신환 유치를 만병통치약으로 생각하시는 원장님들이 많으시다는 것인데요. 적정 신환, 구환 수를 모르시면 엉뚱한 환자 타겟에 시간과 비용을 낭비할 수 있습니다. (너무도 잘 아시다시피, 상황에 따른 적절한 처방이 있을 뿐. 만병통치약은 없습니다.)
A 원장님 사례를 소개 드리겠습니다. 서울에서 병원을 2년 정도 경영하고 계셨고, 매출 하락으로 신환을 유치하기 위해 주변 기업과 제휴 등 수백만 원의 비용을 광고와 마케팅에 쏟았지만 도무지 매출이 상승하지 않아 답답한 마음에 본담을 찾아오신 사례였습니다.
"경기가 안 좋아 진료권 자체가 하락하고 있는 것일까요?"
"신규 경쟁 병원 개원 후, 수가 할인을 들어간 영향일까요?"
"아니면, 제 진료 실력이 부족해서 일까요?"
라며, 원장님의 병원 경영에 대한 고민을 말씀 주셨는데요. 그동안의 마음고생이 느껴졌습니다.
빨간 네모로 표시된 문의 당시 A 병원 환자 구성 추이 (이미지 내 데이터는 실제 A 병원 데이터를 기반으로, 이해를 돕기 위한 가공한 가상 데이터입니다.)
본담 분석팀의 병원 환자 데이터 분석으로 무엇이 문제인지 이유를 금방 알 수 있었습니다. 바로, 구환의 부족 때문이었습니다. 위 환자 분석 그래프를 보며 설명드리겠습니다.
A 병원의 총 환자를 구환(초록선 + 파란선)과 신환(노란선+빨간선)으로 분석한 것입니다. 환자 분석만으로도 다양한 인사이트를 뽑아낼 수 있지만, 오늘은 사례에 맞게 일부 구환(초록선)과 신환(노란선) 위주로 살펴보겠습니다.
위 데이터를 통해 아래 내용을 알 수 있습니다.
'신환이 아닌 구환의 재내원을 돕는 브랜딩, 마케팅 액션을 고려해야 한다'라는 심플하고 합리적인 결론이 나옵니다.
매출 하락과 매출이 쉽게 증가하지 않는 이유는 경기가 안 좋아서, 신규 경쟁 병원 때문에, 본인 문제도 아닌 구환의 부족이라는 본담의 데이터 분석을 들으신 후 원장님 왈
"미리 알았으면 좋았을걸. 몇 개월간 헛 고생했네요.."
"개원한지 몇 년이 흘렀는데 구환이 부족하다니 상상도 못했어요."
납득 가는 데이터 근거로 문제 원인과 해결 방향을 확인한, 후련함이 묻어 나오는 대답이었습니다.
구환에 집중 이후, 구환의 확연한 증가를 확인할 수 있습니다.
추가로, 신환 유치에 힘을 쓰다 보니 진료 수가 따라 움직이는 철새 환자들도 있었고 다른 병원과 차별점을 느끼지 못해 재내원을 하지 않은 문제도 발견되었지만 데이터로 병원의 구환이 부족하다는, 문제 원인과 해결 방향을 확인한 것이 가장 중요하였습니다.
그 이후 신환 유치에 수백만 원의 마케팅 대신 구환 대상으로 진료 동의를 높이는 브랜딩과 해피콜, 문자 안내 등에 힘쓴 결과 지금은 충성 적정 수를 한참 넘어서는 구환을 기반으로 매출 상승은 물론 병원을 탄탄하게 운영하고 계십니다. (tip. 일반적으로, 구환은 신환에 비해 외부 변화에 따른 변동이 적습니다.)
본담은, 다른 병원과 구분되는 병원을 만들어 구환을 충성 환자를 만들기 위해 의료 데이터에 기반한 브랜딩을 제안 드리고 있습니다. 관심 있는 원장님들은 아래 포스팅을 살펴보시면 좋을 것 같습니다.
3. 데이터 분석이 좋은 건 알겠는데, 우리 병원 데이터를 분석하려면 어떻게 해야 하나요?
본담 데이터 분석 툴 비스킷(b's kit)에서 분석할 수 있는 수십 가지의 병원 경영 인사이트 중 일부. (이미지 내 데이터는 이해를 돕기 위한 가상의 병원 데이터 입니다.)
"데이터 분석을 하려고 하면 시스템 구축이 필요하지 않나요?"
"데이터 시스템 구축은 비용과 시간이 많이 들어가는 것 아닌가요?"
"구축한다고 해도 복잡한 데이터 분석을 제가 할 수 있을까요?"
데이터 분석 기반 구축을 어떻게 해야 하는지 막연하고 시간과 비용은 많이 들어가는 게 아닐지 궁금해하시는 원장님들이 많으실 것 같습니다. 결론부터 말씀드리자면, 본담 분석팀에서 사용하는 병원 특화 데이터 분석 툴 '비스킷(b's kit)'을 활용하면 큰 시간과 비용 안 들이고 혼자서도 우리 병원 데이터를 분석하실 수 있습니다.
엑셀 및 관련 프로그램을 사용하여 병원 데이터를 분석하는 것도 방법이지만 어렵기도 하고 무엇보다 병원을 분석하기에 용이치 않습니다. 비스킷은 병원에서 사용하는 전자차트 (의x랑, 덴x웹 등) 프로그램과 연동하여 빠르고 합리적으로 병원 데이터 분석 시스템 구축이 가능합니다. 원장님이 직접 병원 데이터를 분석하고 판단할 수 있을 정도로 사용하기에 직관적입니다.
현재, 본담 파트너 원장님에게만 제공 드리고 있는 서비스이지만 위 사례처럼 병원 경영에 도움이 되는 경우가 많아 원장님들의 요청으로 월 구독형 서비스로 준비 중이며, 최종 공개 일정을 조율하고 있습니다. (문의 남겨주시면, 도움드리도록 하겠습니다.)
올해도, 병원 개원과 경영에 도움 되는 정보를 전달드리겠습니다. 감사합니다.
보다 전문적인 의료 데이터 분석으로 병원 개원과 경영에 관심 있으신 원장님들은 아래 포스팅을 살펴보시면 좋을 것 같습니다.